共计 447 个字符,预计需要花费 2 分钟才能阅读完成。
若您目前正在使用彩虹易支付想用本系统的情况下,请你下载源码后删除压缩包根目录的 config.php 文件然后上传到您的网站根目录进行文件覆盖即可达到无痕升级的效果(此方法不管你用的是彩虹易支付什么版本,都可以帮您无痕升级到最新版本且使用本模板,保证数据不会丢失)
集成模板更新及功能:
2025/01/30:
1、适配最新版彩虹易支付
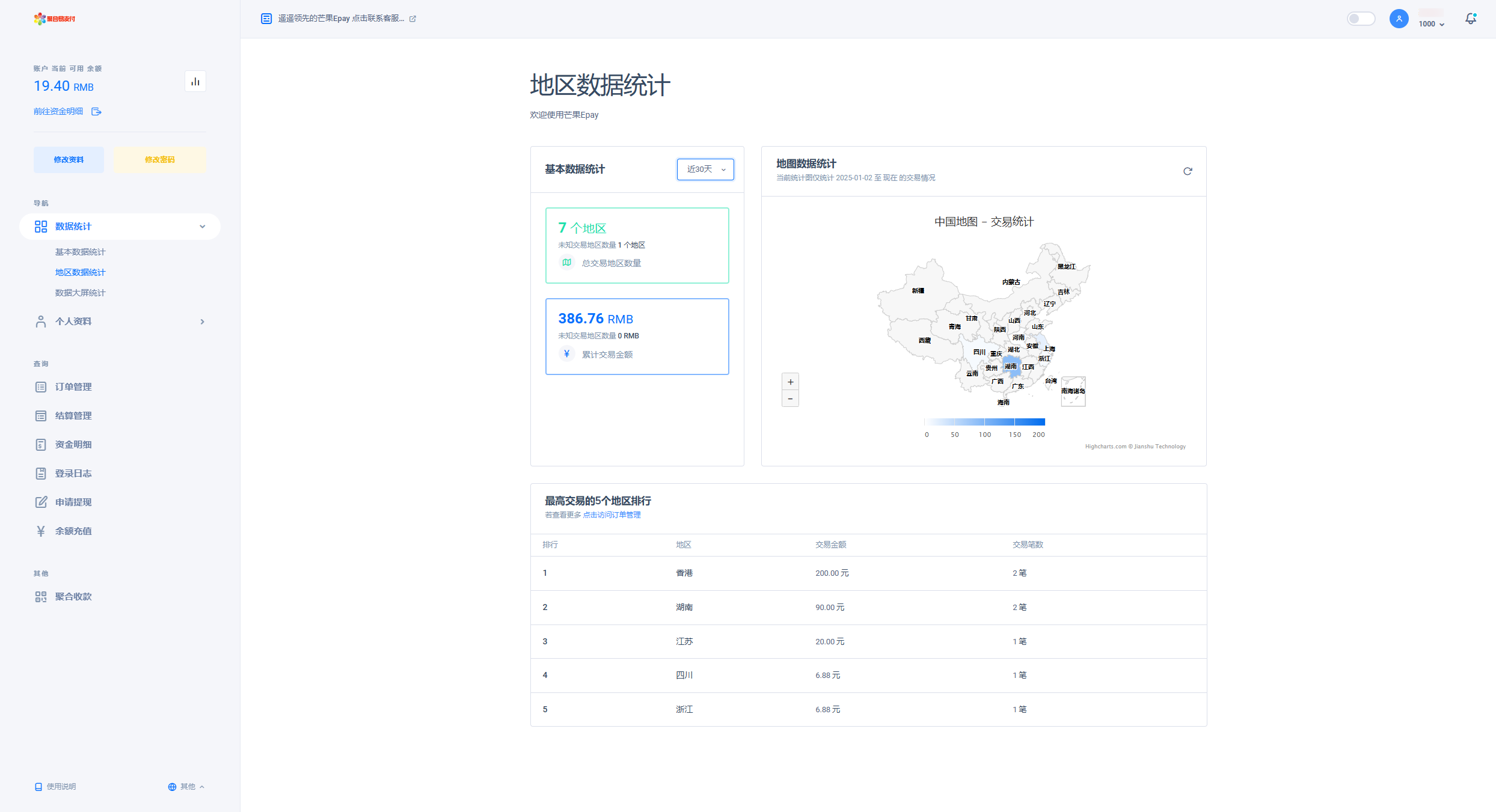
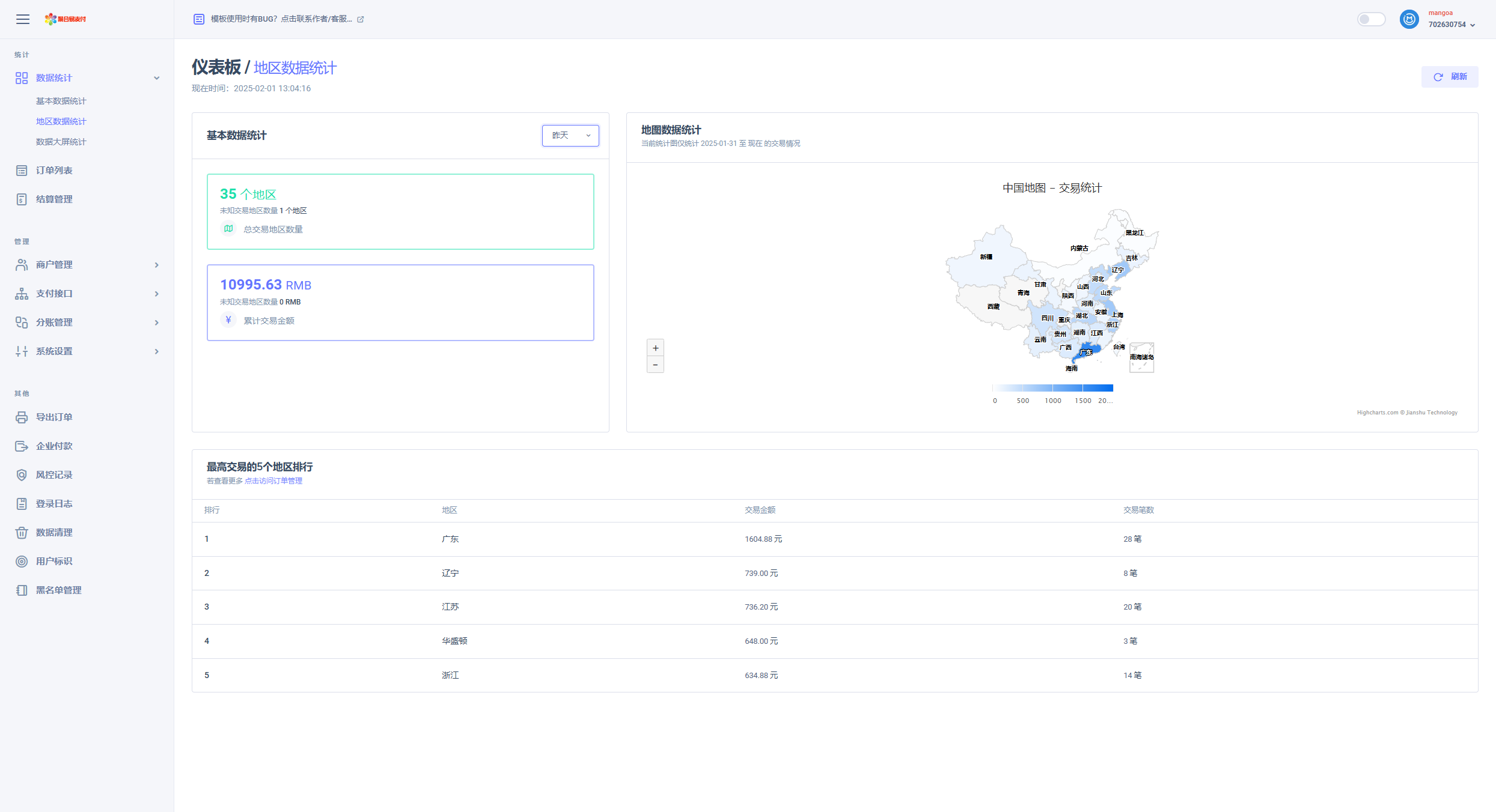
2、优化数据大屏统计显示
3、优化地区数据统计精准
4、优化全局 css 及 js 访问速度
彩虹易支付更新日志:
2024/11/29:
1. 新增极验 4.0 滑动验证码,支持 3.0 和 4.0 切换(其中 4.0 可免密钥使用)
2. 新增盛付通、支付宝国际版等插件
2024/10/31:
1. 新增商户余额不足提醒
2. 商户支持设置结算预留余额
3. 中转代理支持测试连通性
4. 订单列表新增订单统计展示
5. 部分间连支付支持查看用户交易单号
6. 微信支付 V3 插件支持新的平台公钥模式
7. 新增拉卡拉、火脸支付、银盛 e 企通等插件
下载地址:https://suyan8.lanzoub.com/iFgsM2mlghva








正文完
